controlup_logo-reversed.jpg

Wat is ControlUp? De basis van moderne Digital Employee Experience monitoring

Leestijd: min.

De digitale werkplek wordt steeds complexer

De digitale werkplek is tegenwoordig een continu bewegend ecosysteem. Medewerkers werken op kantoor, thuis of onderweg en gebruiken een mix van fysieke laptops, virtuele desktops, cloudapplicaties en SaaS-diensten. Voor IT-teams is dat uitdagend: hoe houd je overzicht, hoe voorkom je verstoringen en hoe zorg je dat de gebruiker centraal blijft staan?

Veel organisaties merken dat traditionele monitoringtools hier tekortschieten. Die laten vooral zien of infrastructuuronderdelen “aan” staan, maar vertellen weinig over wat een eindgebruiker werkelijk ervaart. Een server kan prima gezond lijken, terwijl een medewerker thuis al dagen worstelt met een wegvallende verbinding of trage applicaties. Het zicht op die echte 'end to end' ervaring ontbreekt.

afbeelding1.jpg

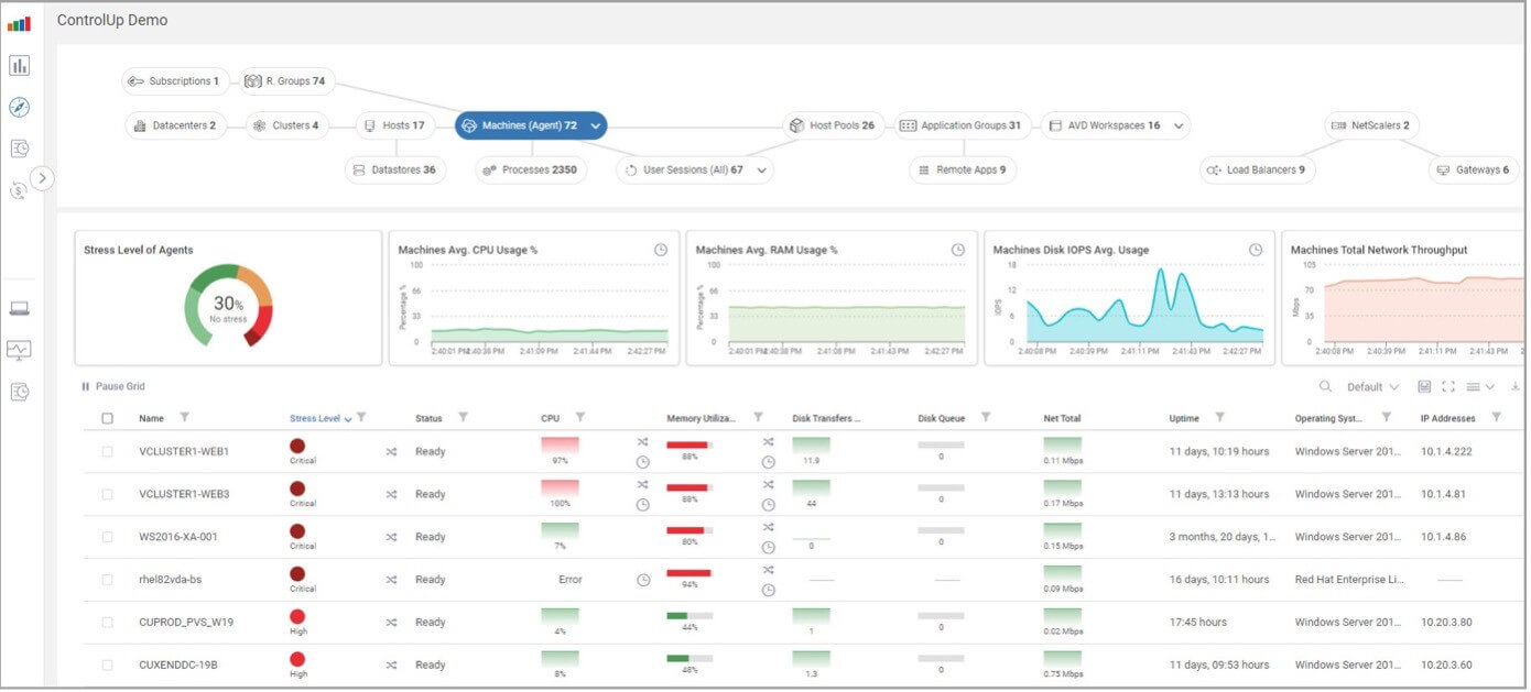
Waar ControlUp het verschil maakt

ControlUp brengt juist die ontbrekende ervaring wél in beeld. Het platform is ontworpen als een volledig Digital Employee Experience (DEX) systeem dat de hele digitale keten real-time monitort en de medewerker centraal stelt. Daarbij worden gegevens verzameld vanuit VDI-omgevingen, fysieke endpoints, cloudapplicaties en zelfs de kwaliteit van het thuisnetwerk van de medewerker.

Die realtime benadering — vaak tot elke paar seconden — zorgt ervoor dat je continu een levendig beeld hebt van de digitale werkplek. Problemen die normaal verborgen blijven, worden plotseling zichtbaar: instabiele Wi-Fi-verbindingen, trage loginprocessen, CPU-pieken, vastlopende applicaties, drukke internetverbindingen of suboptimale backend-prestaties. ControlUp legt die oorzaken naast elkaar en maakt bij iedere verstoring duidelijk waar het werkelijk knelt.

Inzicht dat verder gaat dan monitoring

Wat ControlUp onderscheidt van klassieke monitoringtools, is dat het platform niet alleen technische data laat zien, maar deze koppelt aan de daadwerkelijke gebruikerservaring. Het vertelt niet alleen dát er een probleem is, maar ook wat de impact is op de medewerker en waar in de keten het ontstaat.

Die inzichten zijn niet enkel gericht op de dagelijkse operatie. De verschillende dashboards zijn ook waardevol op strategisch niveau: je herkent trends, ziet structurele bottlenecks en kunt toekomstgerichte beslissingen nemen op basis van objectieve data. Dit is uiterst relevant voor capaciteitsplanning, lifecycle management en rapportages richting management en directie.

Automatisering die het IT-team ontlast

Naast inzicht biedt ControlUp ook intelligentie. Wanneer het platform afwijkingen detecteert, kan het automatisch acties uitvoeren: van het afsluiten van vastgelopen processen tot het uitvoeren van netwerkdiagnoses of het vrijmaken van bronnen. Zo wordt het niet alleen een tool die problemen laat zien, maar ook één die helpt ze direct op te lossen of zelfs te voorkomen.

Dit geeft IT-teams de mogelijkheid om proactiever te werken. In plaats van reactief brandjes blussen, verschuift de focus naar stabiliteit, optimalisatie en gebruikerservaring.

De impact op medewerkers, IT en de organisatie

De voordelen van ControlUp zijn merkbaar op meerdere niveaus. IT-teams besparen tijd doordat ze sneller en efficiënter kunnen troubleshooten. Eindgebruikers profiteren van een stabielere digitale werkplek, met minder verstoringen en betere prestaties. En voor de organisatie als geheel betekent dit hogere productiviteit, minder downtime en lagere beheerkosten.

ControlUp is daarmee bijzonder geschikt voor organisaties die werken met VDI-platformen van Citrix, Microsoft of Omnissa, maar ook voor bedrijven met veel thuiswerkers of hybride teams en een integratie hebben met Microsoft Intune of Omnissa Workspace One. Overal waar inzicht ontbreekt of waar de digitale werkplek complex is geworden, brengt ControlUp rust en duidelijkheid.

Ontdek zelf wat ControlUp kan betekenen

Wil je ervaren hoe ControlUp jouw IT-omgeving overzichtelijker, voorspelbaarder en gebruiksvriendelijker kan maken?

Wij laten het graag zien tijdens een demonstratie of technische sessie.

Meer nieuws
Wil je meer weten? We horen graag van je!

Wordt het technisch ingewikkeld? Dan staan De Technische Jongens voor je klaar.

Klaar om jouw IT infrastructuur naar een hoger niveau te tillen? Neem contact op